時間:2023-10-27 作者:創始人 閱讀:0
2023年10月20日,由山科智能負責的河南科技大學智慧節水項目順利通過驗收。驗收工作組經聽取參建單位工作匯報、軟件功能演示、勘察工程現場、查閱工程檔案資料后,一致同意此次校園智慧節水工程驗收通過。





PROJECT BACKGROUND
1.1 政策背景
1.2 項目介紹
1.3 建設原狀


CONSTRUCTION CONTENT
本項目是針對河南科技大學開元校區內嘉園、菁園、博園及公教片區的智慧節水項目。建設內容主要包括163個鑄鐵閘閥、91個智能遠程水表、10個壓力變送器、101個遠傳模塊RTU,河南科技大學智慧節水軟件系統開發,監控中心平臺管理服務器、拼接屏、解碼器、交換機、機柜、數據監控主機、打印機、防火墻、顯示器、PDU電源及監控中心裝飾裝修工程,35個成井建設,漏點定位,漏點修復等。
2.1 硬件設備


本項目在施工過程分為四個部分:(1)勘探階段:主要探明需要安裝水表和壓力計的點位。(2)探漏階段:主要用設備在巡查校內漏點,并及時進行修補。(3)圍擋階段:在水表井施工和設備安裝階段對施工點進行圍欄,防止行人受傷。(4)施工階段:在圍欄中進行水表井施工和設備安裝調試工作。




2.3 軟件平臺


IMPLEMENTATION EFFECT
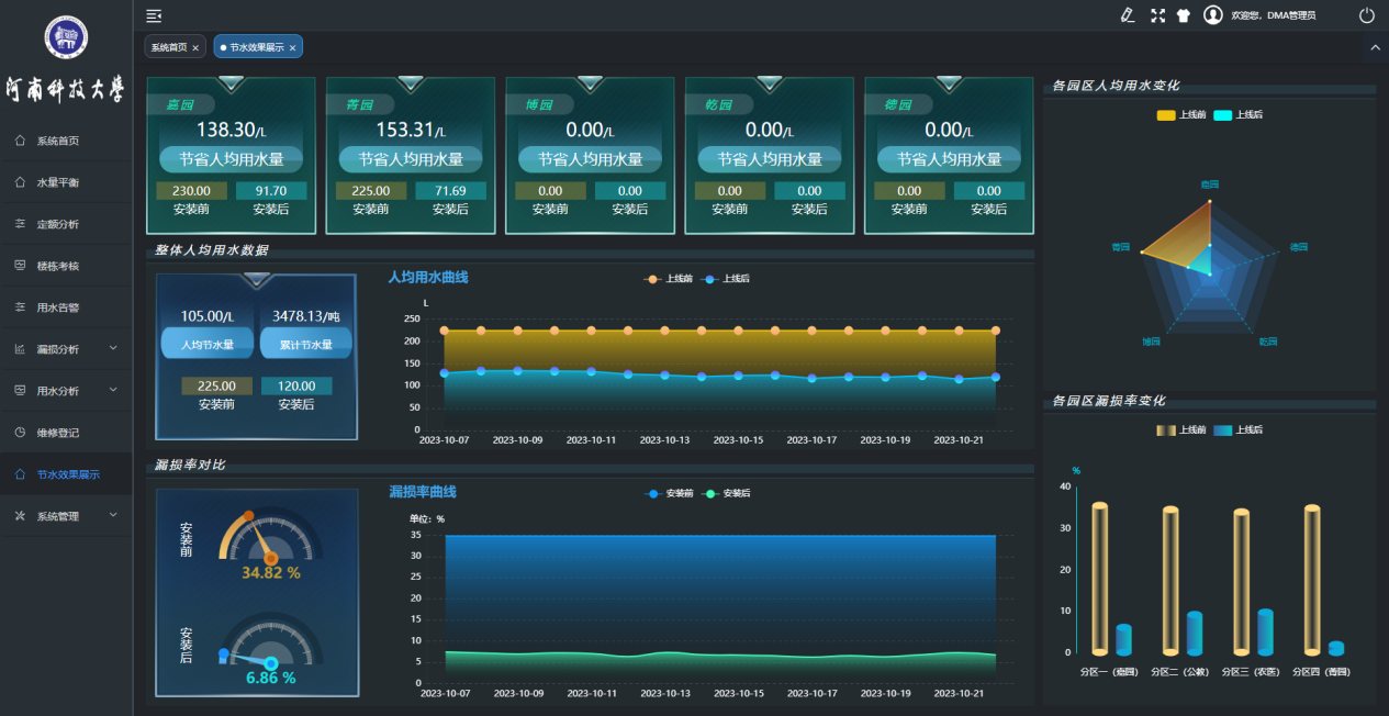
通過實施節水項目改造,把隱藏于地下的管網可視化,把抄表計量數據化,把漏損方位具體化,最大限度提高了水管理水平,降低了水資源浪費,在滿足同等使用需求的情況下,提高了用水效率。同時,根據在線監測數據,掌握管道水量情況,及時修補漏損,有效防止跑冒滴漏。項目建成后河南科技大學校園節水管理邁上一個新的臺階,為建成水資源領跑者單位提供了強力支撐。
PROJECT SUMMARY
在本次項目中,山科智能提供了先進的設備和專業的軟硬件團隊,為河南科技大學提供了專業的校園節水解決方案。項目施工周期短,建設任務重,雖然在過程中出現了一些小的波折,但在團隊的通力配合下,順利完成了項目驗收并獲得了河南省教育廳領導的好評。學校領導和教育廳領導希望深化合作,力爭將河科大打造為河南省水資源領跑者單位。山科智能也將繼續在智慧水務領域深耕,為更多客戶提供更好的智慧水務方案。